'

冰水機原理解析|掌握冰水機維護方式,提升
冷卻效果、降低能耗!

  • #冰機結構

  • #冰機清洗

  • #公司節能

冰水機原理解析|掌握冰水機維護方式,提升冷卻效果、降低能耗!

冰水主機是什麼?快速認識冰水主機原理、構造!

冰水主機是冷凍空調系統中的核心設備,主要透過冷媒的物理特性達到製冷效果,將熱能從建築物或製程設備中排出。那麼冰水主機的運作原理是什麼?有哪些常見的類型?

本文將帶您深入了解 冰水主機的基本構造與實際應用場景,並比較 兩大冰水主機類型(風冷式與水冷式) 的冷卻方式與優缺點。最後也會介紹 6 種冰水機維護方法,幫助您延長設備壽命、維持高效運轉!

文章目錄

一、設備冷卻救星「冰水機」:快速認識冰水主機原理

(一)冰水主機是什麼?

冰水機為製冷設備,用以防止設備過熱及降低環境溫度。冰水機在運轉時會不斷產生「冷能」,再透過管路將冷能輸送至需要降溫的區域,同時吸取設備與空間的熱能,達到良好的降溫作用。

(二)冰水機的實際應用:食品加工、醫療、建築

冰水機的實際應用
    食品與飲料加工業:
  • 冰水機能夠提供食品或加工設備穩定的低溫環境,防止微生物滋生,像是牛奶、肉品、海鮮或巧克力等,都需要透過冰水機來確保食品在合適的溫度下加工,維持新鮮度及食用安全性。
    醫療機構:
  • 醫院手術室、病房及實驗室等空間,需要提供穩定的空調系統,讓病患與工作人員能在舒適的環境下活動,此時就需要藉由冰水機來提供穩定的溫度控制。此外,醫療影像設備如 MRI、CT 掃描儀等運行時會產生大量熱量,冰水機也能提供良好的冷卻效果,確保其穩定運作。
    商業建築與購物中心:
  • 大型商場、辦公大樓等建築會採用中央空調系統,提供舒適的室內環境。冰水機作為中央空調系統的核心設備,可以提供穩定的冷卻水來調節室內溫度,提供顧客和員工的良好的體感溫度。

然而,在冰水機長期運行之下,若循環水中的硬度離子濃度過高或水處理不到位,容易導致管路內壁形成結垢,這些結垢沉積物會阻礙水流,降低熱交換效率,進而影響冷卻效能。若未定時清洗保養,不僅會增加能耗,還會縮短設備壽命,甚至導致系統故障。因此,建議定期檢測水質並使用冰水機系統專用的清洗劑進行清洗,除了能夠去除結垢與其他污染物,同時也能維持水質穩定,避免再次沉積。

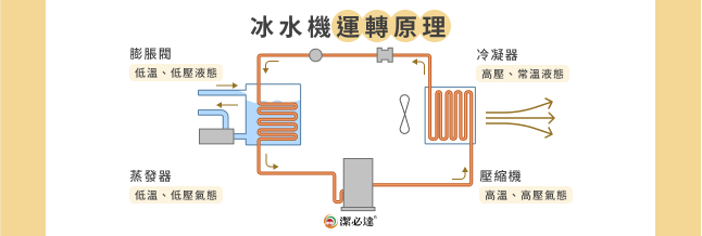
(三)冰水機原理:運用冷媒的 2 大特性來製冷

冰水機運轉原理

冷媒(冷氣機中負責製冷的液體)在不同溫度、壓力之下,會變成液態或氣態。而冰水機的原理就是利用冷媒的不同物理特性來達到製冷的目的。像是冷媒從液態轉變為氣態時(汽化),會吸收室內熱氣;從氣態轉變為液態時則會放出熱量,將室內的溫度引導至室外。

要帶動冷媒在冰水機中循環,需要依靠冰水機中的 4 種核心構造,包含壓縮機、冷凝器、膨脹閥及蒸發器。

  • 壓縮:首先,「壓縮機」會將冷媒壓縮成高溫、高壓的氣態,以利對外釋放熱量。
  • 冷凝:冷媒進入「冷凝器」後,會與冷卻水或空氣接觸,來釋放在壓縮機中吸收的熱量,並凝結成高壓、常溫的液態。
  • 膨脹:「膨脹閥」會大幅降低冷媒的壓力與溫度,使其後續能有效地吸收熱量。
  • 蒸發:冷媒進入「蒸發器」後會開始吸收熱量,使室內或設備達到降溫效果。

進入蒸發器的冷媒也因吸熱而轉變為低溫、低壓的氣態,並回到壓縮機進行壓縮,形成不斷重複的循環冷卻系統。

二、冰水主機構造有哪些?4 大冰水機構造功能解析

冰水機的主要構造包含壓縮機、冷凝器、膨脹閥及蒸發器:

4 大冰水機構造

(一)壓縮機

壓縮機是冰水主機的心臟,也是冷媒循環的第一個階段。壓縮機會把冷媒轉換成高壓高溫的氣體,為後續的凝結做準備。其中,壓縮機中的「冷凍油(潤滑油)」會負責潤滑並降低壓縮機運轉產生的磨損,但長期運轉下,冷凍油容易因高溫而變質,產生酸性物質,增加內部零件腐蝕與摩擦,降低設備效能。建議定期更換壓縮機冷凍油,以延長設備壽命。

(二)冷凝器

冰水主機冷凝器是負責轉移冷媒熱量的構造,散熱方式分為 2 種,包含利用風扇降溫的「氣冷式」及透過冷卻水降溫的「水冷式」。若冷凝器表面附著灰塵、水垢等,會影響散熱效果、增加耗能,建議使用冰水機清洗劑定期清潔。

(三)膨脹閥

冰水主機內的膨脹閥主要功能為迅速降低冷媒的壓力與溫度,以便後續進入蒸發器時能夠吸收大量的熱量。膨脹閥也會根據系統的負荷量來調節冷媒的流量,確保系統穩定運行。膨脹閥若受到水中雜質堵塞,將減少製冷媒流量進而影響冷卻效果,需要定期清洗或更換。

(四)蒸發器

冰水主機蒸發器主要的功能為「吸收熱量」,冷媒會在蒸發器中與物體或空氣接觸,並不斷吸收熱量,是讓設備及室內溫度降溫的主要功臣。然而,蒸發器長期運轉,容易導致管路內壁產生水垢、油垢等,務必定期使用冰水機清洗劑來清潔。

藉由以上冰水機的 4 大核心構造不斷地運作,就能達到製冷效果。但長期運轉下,循環水中容易產生酸性物質(可能是微生物代謝所產生的有機酸,或空氣中的二氧化碳溶解於水而形成的碳酸等),流經金屬構造就會造成腐蝕而產生鐵鏽,長時間未清洗,就會導致管路堵塞並降低水流量,進而影響冷卻效率、縮短系統壽命。建議定期檢查冰水機的運轉狀態,並使用專業的冰水機保養劑來抑制鐵鏽及水垢生成。

解決冰水機長期運轉的水垢問題,清潔與保養藥劑首選「潔必達」。

三、冰水主機種類介紹:2 大冰水機冷卻方式、優缺點一次看

冰水機的種類可以依照「冷卻方式」分為氣冷式冰水機及水冷式冰水機。

2 大冰水機冷卻方式、優缺點

冰水機種類 1:氣冷式(風冷式)

氣冷式冰水主機主要是靠「風」來幫助冷媒降溫。由於空氣的熱傳導速度及熱容量比水差,因此氣冷式冰水機的冷凝器會搭載散熱鰭片、風機來增加散熱面積,幫助空氣快速流動,提高冷卻效率。也因如此,氣冷式冰水機的體積會比水冷式更大。

  • 優點:不需額外安裝冷卻水塔、管線配置簡易
  • 缺點:需置於通風處才可確保效能、體積較大

冰水機種類 2:水冷式

水冷式冰水主機則是利用「水」作為冷卻的媒介,將冷凝器中的熱量傳遞給水,再將熱量散發到空氣中,因此需要額外增加一組冷卻水塔。由於水的導熱性、熱容量都比空氣佳,因此水冷式冰水機會比氣冷式的效率高。不過冷凝器經常會產生水垢、青苔及鏽蝕,需要定期使用專業藥劑保養。

  • 優點:不受外界環境溫度影響、效率較高、放置空間較無限制
  • 缺點:需要定期清洗維護

👉小補充 水冷式冰水主機的壓縮機又可分為離心式、螺旋式。「離心式」是採用離心式軸向壓縮機,會利用高速旋轉將冷媒甩出,使壓力升高,達到壓縮的目的,同時間它製冷量大,能夠滿足大型中央空調系統的需求;「螺旋式」則是由兩個轉子相互嚙合,使冷媒在中間不斷被壓縮, 具有高效、低噪的優點,適合中小型空調系統使用。

四、掌握冰水主機配管方式,提高製冷與節能效果!

良好的冰水機配管方式可以提升製冷效果,並減少管路阻力與耗能。常見的配管方式分為 2 種,包含「幹管佈置」和「環狀佈置」。

冰水機配管方式 1:幹管佈置

幹管佈置是一種「直線型」的管路設計,方式是將冰水機產生的冷卻水,通過一條主幹管路輸送到分支區域,再通過管路返回主機。這種佈置方式結構簡單,適用於樓層少、佈局集中、冷卻負載變化較小的中小型工廠。

  • 優點:佈置簡單、管路成本較低、安裝和維護也較容易
  • 缺點:當負載變化較大或工廠規模較大時,容易產生冷卻不均的狀況、若發生故障,可能會連帶影響整個系統

冰水機配管方式 2:環狀佈置

環狀佈置是一種將管路設計成「閉合環路」的管道系統,冷卻水會在數個管路中流動,因此若有部分管路受損,冷卻水仍能持續循環作業,且此種配管方式能更均勻的分配水流,確保設備接收到的水流和壓力能夠維持穩定。適合冷卻需求大、範圍較廣的大型工廠。

  • 優點:冷水分配均勻、系統可靠性高
  • 缺點:成本較高、施工和維護較複雜

五、冰水機保養指南|6 種常見的冰水機維護方式

長時間啟動冰水機與冷卻水塔,其中的循環水會與外部空氣接觸,透過熱交換過程帶走設備運行中的熱量,使部分循環水蒸發消散,導致水體濃縮,水中的礦物質濃度逐漸增加,最後可能因受熱鈣化,變成水垢或結晶沉積物,進而影響冰水機的散熱效果,也會增加耗電量。

所以我們強烈建議每半年進行至少一次全面性的冰水主機檢查,並依照以下 6 種方式來清潔與維護:

冰水機 6 大保養方式

水質管理

定期管理冷卻水的水質,如檢測 PH 值、硬度、混濁度等,確保冰水主機內的水質符合設備要求。建議可定期添加專業的冰水機保養藥劑來抑制水質混濁,使水質更加清澈。

清潔冷凝器

冰水主機循環水若未經妥善處理,可能因水中溶解氧、懸浮物及微生物生長,導致金屬表面腐蝕,形成鐵鏽和生物黏泥,進而降低冷凝器管路內壁的熱交換效率。建議定期根據管路內污染物(如黏泥、油泥、水垢或菌類)的性質,使用專用冰水機專用清洗劑進行循環清洗。

冷卻塔維護

水垢會附著在冰水主機與冷卻水塔的管壁和熱交換器上,導致冷卻性能下降。因此需定期清洗冷卻塔內壁、填料和水槽,去除雜質。另外,也需定期檢查塔內風機葉片是否有損壞,確保運行正常。

檢查冷媒壓力

定期使用冷媒錶檢測冷媒壓力,若發現壓力異常,可能是冷媒不足或過量。冷媒不足容易導致管路結冰,造成系統故障;過量則會增加壓縮機負荷,增加耗電,建議定期檢測與調整。

檢查管路連接

定期查看冰水機的連接管路,確保冷卻系統的密封性與效能。可以從外觀檢查連接處的螺絲是否出現鬆動,若有異常應立即修補,以維持系統運行效率。

更換耗材

冰水機內的耗材需定期更換,以確保設備能順利運轉。常見的冰水機耗材包含濾網、壓縮機潤滑油、乾燥劑等。

解決冰水機長期運轉的水垢問題,清潔與保養藥劑首選「潔必達」。

六、高效清除設備管路水垢!冰水主機清洗推薦「潔必達」

冰水機是許多工廠及企業重要的設備,不過許多企業主經常會忽略冰水機長期運行所導致的水垢、結晶沉積物等問題。未良好的清洗與保養,冰水機管路將會阻塞,水流量也會減少,導致散熱效率降低並增加耗能,甚至使設備損壞,產生更昂貴的維修費用及時間成本。因此,定期使用專業的清洗、保養藥劑才是維持生產效率與省錢的關鍵作法。

潔必達是一家販售冷氣、冷凍及空調循環系統清潔產品的品牌,透過定期使用我們的產品,可以有效清除管路內壁的黏泥、油泥、菌類等雜質,恢復冷卻系統的熱交換效率,讓您的冰水機運轉更順暢。

我們的冰水機專用清洗劑,具有高效瓦解管路附著物特性,能夠迅速分散剝離沉積物,並在清潔的同時,形成一層保護膜,防止金屬表面腐蝕。另外,我們也提供專為密閉循環系統設計的冰水機腐蝕抑制劑,能夠有效避免碳鋼、銅、合金鋼、鋁材等金屬材質腐蝕,降低您的維修成本。

解決冰水機長期運轉的水垢問題,清潔與保養藥劑首選「潔必達」。